Ubuntu 등의 리눅스에서 가장 널리 사용되고 있는 작업관리자인 top이 스크롤도 안되고, 하이라이트도 안되는 등 사용하기에 불편하여 다른 것이 없나 좀 찾아보았다. 아래는 검색의 결과물들...
htop

// 설치
$ sudo apt install htop
// 실행
$ htop
atop

// 설치
$ sudo apt install atop
// 실행
$ atop
nmon

// 설치
$ sudo apt install nmon
// 실행
$ nmon
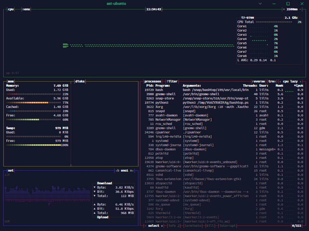
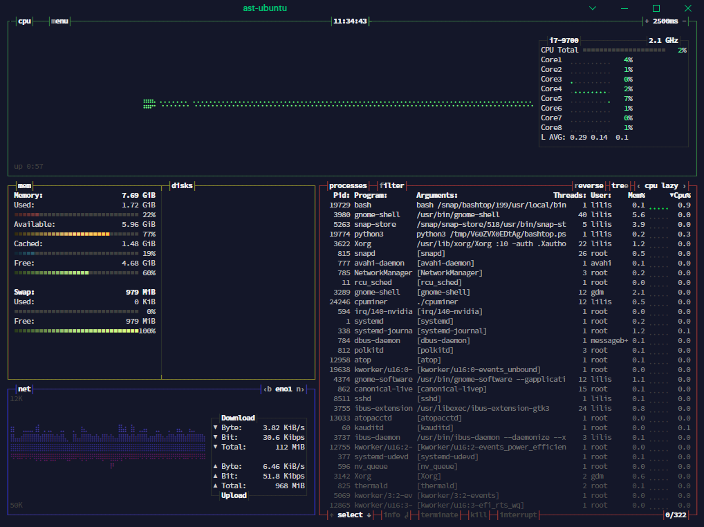
bashtop

// 설치
$ sudo snap install bashtop
// 실행
$ bashtop
glances

// 설치
$ sudo apt install glances
// 실행
$ glances
saidar

// 설치
$ sudo apt install saidar
// 실행
$ saidar
이외에도 nodejs를 이용하는 vtop이나 gtop이 있지만.. 지금 시스템이 또 미쳐가지고 nodejs가 안 먹혀서.. 여기서 끗.
'Studies > Ubuntu' 카테고리의 다른 글
| 터미널에서 하위 폴더 각각의 압축 파일 생성하기 (0) | 2020.04.03 |
|---|---|
| VLC Media Player 한글 자막 설정하기 (2) | 2008.08.13 |
| Pidgin에서 네이트온 사용하기 (4) | 2008.07.22 |
| Ubuntu에 Telnet 데몬 돌리기 (2) | 2008.05.19 |
| 우분투에서 네트워크 트래픽 감시 하기 : Iptraf (0) | 2008.05.19 |